
Amazon EKS Anywhere is a new deployment option for Amazon EKS that enables enterprises to easily create and manage Kubernetes clusters on premises, both on virtual machines (VMs) and bare metal servers. EKS Anywhere provides an installable software package for creating and managing Kubernetes clusters in data centers, along with tooling for cluster lifecycle support.EKS Anywhere is ideal for AWS customers looking for a consistent experience for their containerized applications in the cloud and on premises. Instead of enterprises needing to build and manage their own DIY tooling to deploy Kubernetes on premises, EKS Anywhere delivers automation tooling that enterprises can leverage to deploy the same Kubernetes distribution (EKS-D) that underpins Amazon EKS clusters in public cloud regions.A number of AWS customers leverage Rafay’s Kubernetes Operations Platform (KOP) to meet enterprise-grade automation, security, visibility and governance requirements imposed by platform teams on EKS deployments in public cloud regions. Customers planning to leverage EKS Anywhere for on-premises Kubernetes deployments can now operate public cloud and on-premises based clusters easily with Rafay.The Rafay platform delivers a broad set of operational services designed to help enterprise platform teams effectively and efficiently manage the lifecycle of Amazon EKS clusters (both on premises and in public cloud regions) as well as the modern applications being deployed by application teams on said clusters.

Below are six key services delivered by the Rafay Kubernetes Operations Platform that enterprise platform teams leverage to streamline EKS and EKS Anywhere operations:Multi-Cluster Management ServiceRafay’s Multi-Cluster Management Service enables enterprise platform teams to automate the lifecycle of Amazon EKS and EKS Anywhere clusters. Customers can centrally manage and update cluster blueprints across public cloud and data center environments. This service also incorporates logs/metrics collection, storage management, secrets management, just-in-time service account creation and deep visibility into all clusters via a single pane of glass.

GitOps ServiceRafay’s GitOps Service enables enterprise platform teams to use Git as the source of truth for Amazon EKS and EKS Anywhere cluster configuration. While EKS Anywhere comes pre-packaged with FluxCD for GitOps-driven configuration management, customers can leverage the Rafay GitOps Service to manage additional add-ons and components that are not part of the EKS-A core configuration. Rafay provides the GitOps service to enable enterprises to use Git as the source of truth for this additional configuration. Customers can also leverage the GitOps Service to trigger multi-cluster deployment of modern apps across EKS and EKS Anywhere clusters. With Rafay, enterprises DO NOT need to expose their Git servers over the Internet, and can deploy applications across public cloud and on-premise clusters via easy-to-use, multi-stage pipelines.

Zero-Trust Access Service Rafay’s Zero-Trust Access Service enables enterprise platform teams to enforce controlled, audited SSO-based access for developers, SREs and automation systems to Amazon EKS and EKS Anywhere clusters across public cloud and on-premises environments. The service enables platform teams to define and enforce isolation boundaries across Kubernetes infrastructure to align with internal teams for enterprise-level multi-tenancy. The service also automates the lifecycle management of service accounts needed for user access to Kubernetes clusters. Users can access any cluster, anywhere, without needing VPNs or jumphosts, or without exposing Kubernetes API endpoints to the public Internet.


Kubernetes Policy Management ServiceRafay’s Kubernetes Policy Management Service enables enterprise platform teams to enforce OPA-based governance policies across Amazon EKS and EKS Anywhere clusters. Platform teams can enforce constraints across the cluster fleet or for a subset of the fleet programmatically or via an easy-to-use GUI.

Backup & Restore ServiceRafay’s Backup & Restore Service enables controlplane and volume backups of Amazon EKS and EKS Anywhere clusters through a single plane of class. Enterprise platform teams expect production clusters to be automatically backed up periodically, ensuring that clusters and resident applications can be recovered in case of disaster.

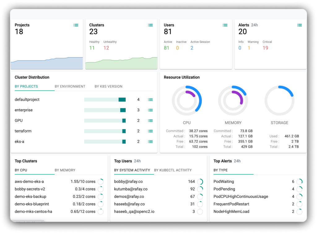
Visibility & Monitoring ServiceRafay’s Visibility & Monitoring Service enables development, operations and security/governance teams to visualize and monitor modern apps and underlying Kubernetes infrastructure through dedicated dashboards. The service delivers organization-wide dashboards, team-level dashboards, cluster health dashboards, cluster resource dashboards, and application-level dashboards, ensuring all stakeholders can easily debug and resolve issues across public cloud and on-premises environments via a single pane of glass.

Ready to find out why so many enterprise platform teams have partnered with Rafay to streamline Amazon EKS and EKS Anywhere operations? Sign up for a free trial today and review detailed documentation describing Kubernetes Operations for EKS Anywhere.





